产品介绍
2吨纯净水设备就是产水量2吨的设备,是属性小型纯净水设备的一种,一般是应用在用水量比较小的地方。
纯净水设备适用的范围特别广,电子、工业、医药、食品等都可以使用。出水水质符合企业的生产需求。
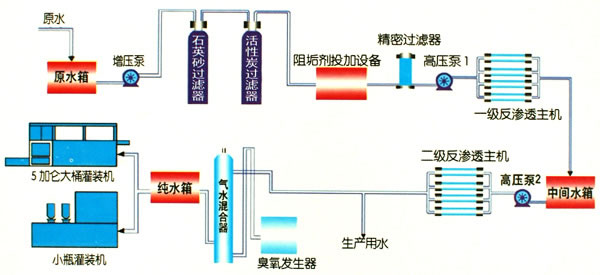
工艺设计

设备特点
采用反渗透膜,脱盐率好,出水达标,使用寿命长,运行成本低廉。
采用不锈钢材料,全自动化预处理系统。
所用的高压泵均采用我国南方泵,效率好噪音低,稳定可靠。
电控系统产水水质实现在线水质监测控制,实时监测水质变化,保障水质安全。
全自动电控程序,还可选配触摸屏操作,使用方便。
结合客户当地的水质对设备实行个性化设计,全方位满足客户需求。
技术参数
单级回收率:>75%
客户案例
在线订购
如果您有产品报价或订购的需求,可在下方留言直接联系我们。请您填写相关信息,以便相关人员一时间联系您
联系我们