产品介绍
去离子水设备自从生产制造以来,一直都是河南友邦的主打产品,是我公司引进技术,在加上我公司的经验生产出来的一款设备。
去离子水设备,比较通俗的说法就是生产纯净水的设备,它的主要应用领域有:生活饮用、化工、医疗、养殖、种植、食品、饮料等
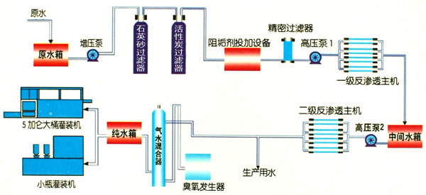
工艺设计

设备特点
1.采用的是反渗透膜,特点是脱盐率好,设备运行稳定。
2.设备采用新的预处理系统,减少人为劳动力。
3.实时检测水质,方便调整和保护水质安全。
4.设备占地面积小,需要的空间也小。
5.反渗透装置自动化,运行维护和设备维护工作量很少。
6.反渗透是在室温条件下,采用无相变的物理方法将含盐水进行脱盐、除盐。
技术参数

客户案例
在线订购
如果您有产品报价或订购的需求,可在下方留言直接联系我们。请您填写相关信息,以便相关人员一时间联系您
联系我们