产品介绍
纯水设备通过多级预处理、反渗透、树脂交换、杀菌消毒等方式得到很好的净水效果。该设备的专业工艺设计,保证了设备的优异的净水性能,并且拥有稳定的产水。因为采用的是物理的净水方式,所以不会产生污染水质的物质,保证水质的纯度。
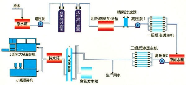
工艺设计

设备特点
在使用纯水设备时要注意预处理过程,一定要采用适合的预处理设备,使水中的颗粒杂质能够彻底的去除,因为纯水设备中的膜对水质的要求比较严格,如果水质很差就会破坏膜的净水性能,达不到很好的过滤作用。纯水设备采用的是物理处理过程,净水的过程中不会发生化学反应,没有相变,比较适用于对热敏感的物质。
技术参数
单级回收率:>75%
客户案例
在线订购
如果您有产品报价或订购的需求,可在下方留言直接联系我们。请您填写相关信息,以便相关人员一时间联系您
联系我们