产品介绍
5吨双级纯净水设备通过多级预处理、反渗透、树脂交换、杀菌消毒等方式得到很好的净水效果。该设备的专业工艺设计全新升级,保证了设备的优异的净水性能,并且拥有稳定的产水。因为采用的是物理的净水方式,所以不会产生污染水质的物质,保证水质的纯度更高。
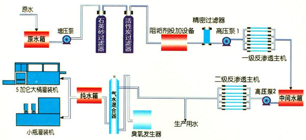
工艺设计

设备特点
前置5μ微过滤器,保护高压泵及反渗透膜不受颗粒或其它硬物损坏。
低压开关保护高压泵不会因供水停止而损坏。
效率好、低噪音的高压泵,降低运行噪音,减少耗电。
脱盐效果好,运行压力低的卷式复合膜提升了产水水质及降低运行成本,且使用寿命长。
产水、浓水各设有流量计以监视并调节运行出水量及系统回收率。
产水电导率表连续监视产水水质。
进水及排水压力表,连续监测反渗透膜的压差,提示何时需要清洗。
自动停水阀以避免停机时水继续流入。
快速冲洗阀门定时冲洗膜表面。降低污染速度。
技术参数
客户案例
在线订购
如果您有产品报价或订购的需求,可在下方留言直接联系我们。请您填写相关信息,以便相关人员一时间联系您
联系我们